SpringBoot+thymeleaf+Echarts+Mysql怎么实现数据可视化读取
来源:亿速云
2024-03-30 08:54:20
0浏览
收藏
哈喽!大家好,很高兴又见面了,我是golang学习网的一名作者,今天由我给大家带来一篇《SpringBoot+thymeleaf+Echarts+Mysql怎么实现数据可视化读取》,本文主要会讲到等等知识点,希望大家一起学习进步,也欢迎大家关注、点赞、收藏、转发! 下面就一起来看看吧!
通过从数据库获取数据转为JSON数据,返回前端界面实现数据可视化。
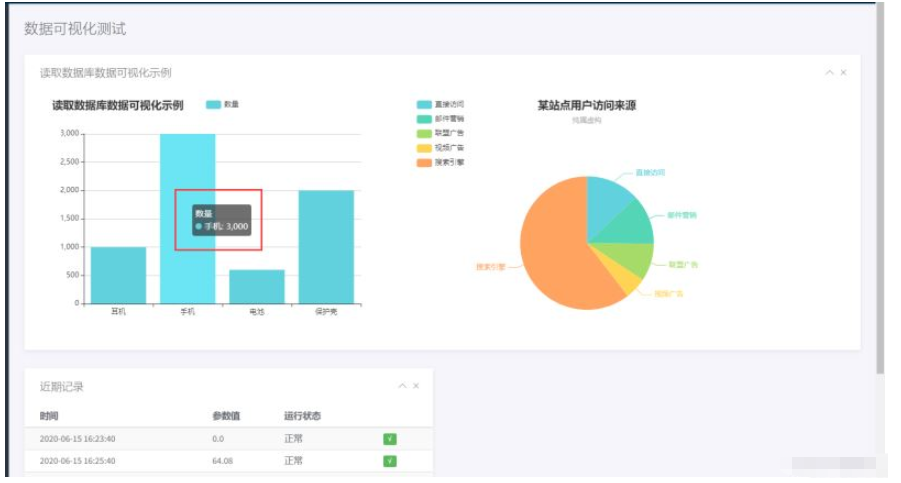
数据可视化测试



实现过程
1. pom.xml
pom.xml引入(仅为本文示例需要,其他依赖自行导入)
<!--Thymeleaf整合security--> <dependency> <groupId>org.thymeleaf.extras</groupId> <artifactId>thymeleaf-extras-springsecurity5</artifactId> <version>3.0.4.RELEASE</version> </dependency> <!--导入lombok小辣椒驱动依赖,用来生成get/set方法依赖--> <dependency> <groupId>org.projectlombok</groupId> <artifactId>lombok</artifactId> <!--<optional>true</optional>--> <version>1.18.12</version> <scope>provided</scope><!--自动生成有参无参构造--> </dependency> <dependency> <groupId>com.alibaba</groupId> <artifactId>fastjson</artifactId> <version>1.2.4</version> </dependency>
2. 后端程序示例
1. Controller层
package com.dvms.controller;
/*
*文件名: DataviewController
*创建者: CJW
*创建时间:2022/4/15 20:33
*描述: TODO
*/
import com.alibaba.fastjson.JSON;
import com.dvms.service.ParamoduleService;
import org.springframework.beans.factory.annotation.Autowired;
import org.springframework.stereotype.Controller;
import org.springframework.ui.ModelMap;
import org.springframework.web.bind.annotation.RequestMapping;
import java.util.ArrayList;
@Controller
public class DataviewController {
@Autowired
private ParamoduleService paramoduleService;
// 查出
@RequestMapping("/data/todatashow")
public String finddata(ModelMap model){
ArrayList<String> dataname = paramoduleService.finddata();
ArrayList<Integer> datanum = paramoduleService.finddatanum();
String datanameJson = JSON.toJSONString(dataname);
String datanumJson = JSON.toJSONString(datanum);
System.out.println(datanameJson);
System.out.println(datanumJson);
model.put("datanameJson",datanameJson);
model.put("datanumJson",datanumJson);
return "ems/charts";
}
}
2. Service层
package com.dvms.service;
import com.dvms.entity.Record;
import com.dvms.entity.Video;
import java.util.ArrayList;
import java.util.List;
import java.util.Map;
/*
*文件名: ParamoduleService
*创建者: CJW
*创建时间:2022/1/15 10:54
*描述: TODO
*/
public interface ParamoduleService {
ArrayList<String> finddata();
ArrayList<Integer> finddatanum();
}
3. ServiceImpl层
package com.dvms.service.Impl;
import com.dvms.dao.ParamoduleDao;
import com.dvms.entity.Record;
import com.dvms.entity.Video;
import com.dvms.service.ParamoduleService;
import org.springframework.beans.factory.annotation.Autowired;
import org.springframework.stereotype.Service;
import java.util.ArrayList;
import java.util.List;
import java.util.Map;
/*
*文件名: ParamoduleServiceImpl
*创建者: CJW
*创建时间:2022/1/15 10:55
*描述: TODO
*/
@Service
public class ParamoduleServiceImpl implements ParamoduleService {
@Autowired
private ParamoduleDao paramoduleDao;
//查出数据名
@Override
public ArrayList<String> finddata(){ return paramoduleDao.finddata(); }
//查出数据数量
@Override
public ArrayList<Integer> finddatanum(){ return paramoduleDao.finddatanum(); }
}
4. entity层
package com.dvms.entity;
/*
*文件名: Data
*创建者: CJW
*创建时间:2022/4/14 16:17
*描述: TODO
*/
import lombok.AllArgsConstructor;
import lombok.NoArgsConstructor;
import lombok.ToString;
import lombok.experimental.Accessors;
@lombok.Data
@ToString
@AllArgsConstructor
@NoArgsConstructor
@Accessors(chain = true) //链式调用
public class Data {
private String id;
private String dataname;
private Integer datanum;
}
5. dao(pojo)层
package com.dvms.dao;
import com.dvms.entity.Record;
import com.dvms.entity.Video;
import org.springframework.stereotype.Repository;
import java.util.ArrayList;
import java.util.List;
import java.util.Map;
/*
*文件名: ParamoduleDao
*创建者: CJW
*创建时间:2022/1/15 10:52
*描述: TODO
*/
@Repository
public interface ParamoduleDao {
ArrayList<String> finddata();
ArrayList<Integer> finddatanum();
}
6. daoMapper层
<?xml version="1.0" encoding="UTF-8" ?> <!DOCTYPE mapper PUBLIC "-//mybatis.org//DTD Mapper 3.0//EN" "http://mybatis.org/dtd/mybatis-3-mapper.dtd"> <mapper namespace="com.dvms.dao.ParamoduleDao"> <!--查询数据名--> <select id="finddata" resultType="String"> select dataname from data </select> <!--查询数据数量--> <select id="finddatanum" resultType="Integer"> select datanum from data </select> </mapper>

7. 数据库data表

3. 前端程序示例
前端引入:
<script src="https://cdn.bootcss.com/echarts/4.6.0/echarts.min.js"> <html lang="en" xmlns:th="http://www.thymeleaf.org"></script>
展示前端部分程序,主要是以下两句:
var datanum=[[${datanumJson}]]; // thymeleaf 获取后端参数方式
JSON.parse(dataname) // JSON接收数据 <div class="main">
<!-- MAIN CONTENT -->
<div class="main-content">
<div class="container-fluid">
<h4 class="page-title">数据可视化测试示例</h4>
<div class="row">
<div class="col-md-12">
<div class="panel">
<div class="panel-heading">
<h4 class="panel-title">读取数据库数据可视化示例</h4>
<div class="right">
<button type="button" class="btn-toggle-collapse"><i class="lnr lnr-chevron-up"></i>
</button>
<button type="button" class="btn-remove"><i class="lnr lnr-cross"></i></button>
</div>
</div>
<div class="panel-body">
<!--<div id="demo-line-chart" class="ct-chart"></div>-->
<!-- 为ECharts准备一个具备大小(宽高)的Dom -->
<div class="col-md-6" id="main" >
<script type="text/javascript" th:inline="javascript">
//在js读取thymeleaf变量值
var dataname=[[${datanameJson}]];
var datanum=[[${datanumJson}]];
// 基于准备好的dom,初始化echarts实例
var myChart = echarts.init(document.getElementById('main'));
// 指定图表的配置项和数据
var option = {
title: {
text: '读取数据库数据可视化示例'
},
tooltip: {},
legend: {
data: ['数量']
},
xAxis: {
data: JSON.parse(dataname)
},
yAxis: {},
color:['#62d1de'],//在这里设置colorList,是一个数组,图片颜色会按顺序选取
series: [
{
name: '数量',
type: 'bar',
data: JSON.parse(datanum)
}
]
};
// 使用刚指定的配置项和数据显示图表。
myChart.setOption(option);
</script>
</div>
<div class="col-md-6" id="main1" >
<script type="text/javascript" th:inline="javascript">
// 基于准备好的dom,初始化echarts实例
var myChart1 = echarts.init(document.getElementById('main1'));
option = {
title: {
text: '某站点用户访问来源',
subtext: '纯属虚构',
left: 'center'
},
tooltip: {
trigger: 'item',
formatter: '{a} <br/>{b} : {c} ({d}%)'
},
legend: {
orient: 'vertical',
left: 'left',
data: ['直接访问', '邮件营销', '联盟广告', '视频广告', '搜索引擎']
},
color:['#62d1de','#54d6b6','#a6db69','#ffd454','#ffa361','#d1d1d1'],//在这里设置colorList,是一个数组,图片颜色会按顺序选取
series: [
{
name: '访问来源',
type: 'pie',
radius: '55%',
center: ['50%', '60%'],
data: [
{value: 335, name: '直接访问'},
{value: 310, name: '邮件营销'},
{value: 234, name: '联盟广告'},
{value: 135, name: '视频广告'},
{value: 1548, name: '搜索引擎'}
],
emphasis: {
itemStyle: {
shadowBlur: 10,
shadowOffsetX: 0,
shadowColor: 'rgba(0, 0, 0, 0.5)'
}
}
}
]
};
// 使用刚指定的配置项和数据显示图表。
myChart1.setOption(option);
</script>
</div>
</div>
</div>
</div>
</div>
</div>
</div>
</div>
<!-- END MAIN CONTENT -->
</div>文中关于SpringBoot,echarts,thymeleaf的知识介绍,希望对你的学习有所帮助!若是受益匪浅,那就动动鼠标收藏这篇《SpringBoot+thymeleaf+Echarts+Mysql怎么实现数据可视化读取》文章吧,也可关注golang学习网公众号了解相关技术文章。
版本声明
本文转载于:亿速云 如有侵犯,请联系study_golang@163.com删除
如何通过PHP表单防份子抵赖攻击
- 上一篇
- 如何通过PHP表单防份子抵赖攻击
- 下一篇
- 操作简单!Windows 10开机密码设置方法
查看更多
最新文章
-
- 文章 · java教程 | 8分钟前 |
- 怎么利用 Double.isFinite() 校验物理计算变量是否超出了浮点数能表示的有效范围
- 491浏览 收藏
-
- 文章 · java教程 | 12分钟前 |
- 在Java中多态如何提升代码扩展性_Java可维护性解析
- 180浏览 收藏
-
- 文章 · java教程 | 20分钟前 |
- 在Java中如何使用Future获取异步任务结果_Java异步执行解析
- 394浏览 收藏
-
- 文章 · java教程 | 32分钟前 |
- 怎么利用 continue 在音频采样处理中跳过低于特定分贝的背景静音片段
- 184浏览 收藏
-
- 文章 · java教程 | 39分钟前 |
- 在Java中如何避免空指针异常_JavaNullPointerException防范解析
- 305浏览 收藏
-
- 文章 · java教程 | 42分钟前 |
- 详解集合的fail-fast与fail-safe机制_并发修改异常的触发与规避
- 295浏览 收藏
-
- 文章 · java教程 | 52分钟前 |
- 怎么使用 Scanner 类从控制台接收用户输入的个人信息
- 383浏览 收藏
-
- 文章 · java教程 | 59分钟前 |
- 怎么通过 System.identityHashCode() 获取对象的原始哈希值而不受 hashCode 重写影响
- 223浏览 收藏
-
- 文章 · java教程 | 1小时前 |
- 如何正确使用嵌套 for 循环遍历并打印二维数组的所有元素
- 211浏览 收藏
-
- 文章 · java教程 | 1小时前 |
- 如何通过Method_invoke动态调用对象的方法并传递参数
- 220浏览 收藏
-
- 文章 · java教程 | 1小时前 |
- 如何通过 AQS 的独占模式源码剖析 ReentrantLock 实现非公平竞争的抢占逻辑
- 345浏览 收藏
-
- 文章 · java教程 | 1小时前 |
- 在Java中如何开发简单的论坛帖子管理
- 447浏览 收藏
查看更多
课程推荐
-
- 前端进阶之JavaScript设计模式
- 设计模式是开发人员在软件开发过程中面临一般问题时的解决方案,代表了最佳的实践。本课程的主打内容包括JS常见设计模式以及具体应用场景,打造一站式知识长龙服务,适合有JS基础的同学学习。
- 543次学习
-
- GO语言核心编程课程
- 本课程采用真实案例,全面具体可落地,从理论到实践,一步一步将GO核心编程技术、编程思想、底层实现融会贯通,使学习者贴近时代脉搏,做IT互联网时代的弄潮儿。
- 516次学习
-
- 简单聊聊mysql8与网络通信
- 如有问题加微信:Le-studyg;在课程中,我们将首先介绍MySQL8的新特性,包括性能优化、安全增强、新数据类型等,帮助学生快速熟悉MySQL8的最新功能。接着,我们将深入解析MySQL的网络通信机制,包括协议、连接管理、数据传输等,让
- 500次学习
-
- JavaScript正则表达式基础与实战
- 在任何一门编程语言中,正则表达式,都是一项重要的知识,它提供了高效的字符串匹配与捕获机制,可以极大的简化程序设计。
- 487次学习
-
- 从零制作响应式网站—Grid布局
- 本系列教程将展示从零制作一个假想的网络科技公司官网,分为导航,轮播,关于我们,成功案例,服务流程,团队介绍,数据部分,公司动态,底部信息等内容区块。网站整体采用CSSGrid布局,支持响应式,有流畅过渡和展现动画。
- 485次学习
查看更多
AI推荐
-
- ChatExcel酷表
- ChatExcel酷表是由北京大学团队打造的Excel聊天机器人,用自然语言操控表格,简化数据处理,告别繁琐操作,提升工作效率!适用于学生、上班族及政府人员。
- 4449次使用
-
- Any绘本
- 探索Any绘本(anypicturebook.com/zh),一款开源免费的AI绘本创作工具,基于Google Gemini与Flux AI模型,让您轻松创作个性化绘本。适用于家庭、教育、创作等多种场景,零门槛,高自由度,技术透明,本地可控。
- 4802次使用
-
- 可赞AI
- 可赞AI,AI驱动的办公可视化智能工具,助您轻松实现文本与可视化元素高效转化。无论是智能文档生成、多格式文本解析,还是一键生成专业图表、脑图、知识卡片,可赞AI都能让信息处理更清晰高效。覆盖数据汇报、会议纪要、内容营销等全场景,大幅提升办公效率,降低专业门槛,是您提升工作效率的得力助手。
- 4683次使用
-
- 星月写作
- 星月写作是国内首款聚焦中文网络小说创作的AI辅助工具,解决网文作者从构思到变现的全流程痛点。AI扫榜、专属模板、全链路适配,助力新人快速上手,资深作者效率倍增。
- 6471次使用
-
- MagicLight
- MagicLight.ai是全球首款叙事驱动型AI动画视频创作平台,专注于解决从故事想法到完整动画的全流程痛点。它通过自研AI模型,保障角色、风格、场景高度一致性,让零动画经验者也能高效产出专业级叙事内容。广泛适用于独立创作者、动画工作室、教育机构及企业营销,助您轻松实现创意落地与商业化。
- 5054次使用
查看更多
相关文章
-
- 提升Java功能开发效率的有力工具:微服务架构
- 2023-10-06 501浏览
-
- 掌握Java海康SDK二次开发的必备技巧
- 2023-10-01 501浏览
-
- 如何使用java实现桶排序算法
- 2023-10-03 501浏览
-
- Java开发实战经验:如何优化开发逻辑
- 2023-10-31 501浏览
-
- 如何使用Java中的Math.max()方法比较两个数的大小?
- 2023-11-18 501浏览

