如何使用Prometheus+Grafana的方法监控Springboot应用
在文章实战开发的过程中,我们经常会遇到一些这样那样的问题,然后要卡好半天,等问题解决了才发现原来一些细节知识点还是没有掌握好。今天golang学习网就整理分享《如何使用Prometheus+Grafana的方法监控Springboot应用》,聊聊,希望可以帮助到正在努力赚钱的你。
1 简介
项目越做越发觉得,任何一个系统上线,运维监控都太重要了。
Prometheus是一套优秀的开源的监控、报警和时间序列数据库组合系统,在现在最常见的Kubernetes容器管理系统中,通常会搭配Prometheus进行监控。
2.1 引入到Springboot
将Prometheus引入依赖如下:
<dependency> <groupId>io.micrometer</groupId> <artifactId>micrometer-registry-prometheus</artifactId> </dependency>
对于Springboot,要开启Actuator,并打开对应的Endpoint:
management.endpoints.web.exposure.include=* # 或者 management.endpoints.web.exposure.include=prometheus
启动Springboot后,可以通过下面URL看能不能正确获取到监控数据:
localhost:8080/actuator/prometheus
获取数据成功,说明Springboot能正常提供监控数据。
2.2 Docker方式使用
为了方便,使用Docker启动Prometheus:
# 拉取docker镜像 docker pull prom/prometheus
准备配置文件prometheus.yml:
scrape_configs: # 可随意指定 - job_name: 'spring' # 多久采集一次数据 scrape_interval: 15s # 采集时的超时时间 scrape_timeout: 10s # 采集的路径 metrics_path: '/actuator/prometheus' # 采集服务的地址,设置成Springboot应用所在服务器的具体地址 static_configs: - targets: ['hostname:9000','hostname:8080']
启动docker实例:
# 端口为9090,指定配置文件
docker run -d -p 9090:9090 -v ~/temp/prometheus.yml:/etc/prometheus/prometheus.yml prom/prometheus --config.file=/etc/prometheus/prometheus.yml
2.3 测试与查看
成功启动后,就可以打开网页查看了,并且能图形化展示,URL为http://localhost:9090/。

如上图所示,打开网页后,随便选取一个对应的监控指标与参数,点击Execute就可以查看了。
3 Grafana
Grafana是一个开源的度量分析与可视化套件,纯JavaScript开发的前端工具,通过访问库(如InfluxDB),展示自定义报表、显示图表等。它的UI十分灵活,有丰富的插件和模板,功能强大。一般用在时序数据的监控方面。
3.1 Docker安装与启动
# 拉取镜像 docker pull grafana/grafana # 运行实例 docker run -d -p 3000:3000 grafana/grafana
启动成功后,访问http://localhost:3000 检查是否成功,初始管理员账号密码为admin/admin。
3.2 配置数据源
Grafana展示数据,则需要配置对应的数据源,本文中配置之前安装启用的Prometheus数据源,具体配置如下图所示:

需要注意的是Access要选Browser模式,否则无法正常获取数据。配置完成后,点击Save & Test即可。
3.3 模板套用
能够获取数据后,就可以自定义数据可视化展示了。但如果自己一条指标一条指标的加,就会很麻烦。实际上,Grafana提供了许多优秀的模板,可以网页https://grafana.com/grafana/dashboards 查找。
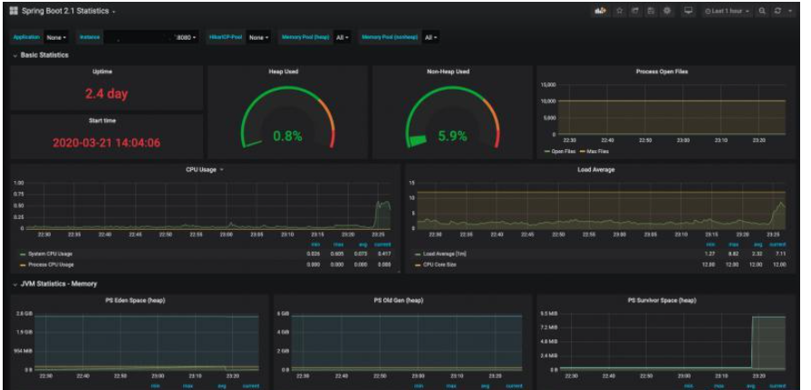
本文使用Spring Boot 2.1 Statistics模板,导入方法如下:
点击+号 --> Import --> 输入模板链接或ID --> 点击Load。

成功导入后,就能监控数据了,而且,界面真的很好看:

本文例子中软件版本信息如下:
springboot.version=2.2.5 micrometer-registry-prometheus=1.3.5 prometheus.version=2.16 grafana.version=6.7.0-beta1
理论要掌握,实操不能落!以上关于《如何使用Prometheus+Grafana的方法监控Springboot应用》的详细介绍,大家都掌握了吧!如果想要继续提升自己的能力,那么就来关注golang学习网公众号吧!
从视频中提取时长和缩略图
- 上一篇
- 从视频中提取时长和缩略图
- 下一篇
- GoLang Level3 嵌入式结构体初始化
-
- 文章 · java教程 | 7小时前 |
- 如何使用CyclicBarrier循环屏障_实现多线程分阶段同步执行
- 410浏览 收藏
-
- 文章 · java教程 | 7小时前 |
- Java如何设计单例模式 Java单例的六种实现方式对比
- 122浏览 收藏
-
- 文章 · java教程 | 7小时前 |
- 在Java里如何使用contains方法判断元素存在_Java集合元素检测说明
- 451浏览 收藏
-
- 文章 · java教程 | 7小时前 |
- 怎么通过分析 G1 的 Mixed GC 触发时机理解其如何逐步释放老年代的堆内存空间
- 387浏览 收藏
-
- 文章 · java教程 | 7小时前 |
- Java transient关键字在序列化中的作用是什么
- 139浏览 收藏
-
- 文章 · java教程 | 8小时前 |
- 详解Java中的Reference.reachabilityFence_Java 9提供的防止对象被过早回收
- 488浏览 收藏
-
- 文章 · java教程 | 8小时前 |
- 在Java里HashMap存取数据的基本流程_Java哈希映射原理说明
- 231浏览 收藏
-
- 文章 · java教程 | 8小时前 |
- 怎么利用 Instrumentation 接口实现一个简单的 Java 热部署(HotSwap)工具并理解其局限性
- 443浏览 收藏
-
- 文章 · java教程 | 9小时前 |
- 怎么通过 Objects.requireNonNullElse() 实现对 null 变量的单行默认值优雅替换
- 348浏览 收藏
-
- 文章 · java教程 | 9小时前 |
- 怎么利用 StampedLock 的锁降级(从写锁到读锁)提升复杂业务计算中的数据一致性吞吐
- 482浏览 收藏
-
- 文章 · java教程 | 9小时前 |
- 在Java里如何编写易于调试的异常信息_Java异常日志与调试解析
- 401浏览 收藏
-
- 文章 · java教程 | 9小时前 |
- 怎么利用标记接口MarkerInterface在序列化与克隆中做识别
- 362浏览 收藏
-
- 前端进阶之JavaScript设计模式
- 设计模式是开发人员在软件开发过程中面临一般问题时的解决方案,代表了最佳的实践。本课程的主打内容包括JS常见设计模式以及具体应用场景,打造一站式知识长龙服务,适合有JS基础的同学学习。
- 543次学习
-
- GO语言核心编程课程
- 本课程采用真实案例,全面具体可落地,从理论到实践,一步一步将GO核心编程技术、编程思想、底层实现融会贯通,使学习者贴近时代脉搏,做IT互联网时代的弄潮儿。
- 516次学习
-
- 简单聊聊mysql8与网络通信
- 如有问题加微信:Le-studyg;在课程中,我们将首先介绍MySQL8的新特性,包括性能优化、安全增强、新数据类型等,帮助学生快速熟悉MySQL8的最新功能。接着,我们将深入解析MySQL的网络通信机制,包括协议、连接管理、数据传输等,让
- 500次学习
-
- JavaScript正则表达式基础与实战
- 在任何一门编程语言中,正则表达式,都是一项重要的知识,它提供了高效的字符串匹配与捕获机制,可以极大的简化程序设计。
- 487次学习
-
- 从零制作响应式网站—Grid布局
- 本系列教程将展示从零制作一个假想的网络科技公司官网,分为导航,轮播,关于我们,成功案例,服务流程,团队介绍,数据部分,公司动态,底部信息等内容区块。网站整体采用CSSGrid布局,支持响应式,有流畅过渡和展现动画。
- 485次学习
-
- ChatExcel酷表
- ChatExcel酷表是由北京大学团队打造的Excel聊天机器人,用自然语言操控表格,简化数据处理,告别繁琐操作,提升工作效率!适用于学生、上班族及政府人员。
- 4465次使用
-
- Any绘本
- 探索Any绘本(anypicturebook.com/zh),一款开源免费的AI绘本创作工具,基于Google Gemini与Flux AI模型,让您轻松创作个性化绘本。适用于家庭、教育、创作等多种场景,零门槛,高自由度,技术透明,本地可控。
- 4810次使用
-
- 可赞AI
- 可赞AI,AI驱动的办公可视化智能工具,助您轻松实现文本与可视化元素高效转化。无论是智能文档生成、多格式文本解析,还是一键生成专业图表、脑图、知识卡片,可赞AI都能让信息处理更清晰高效。覆盖数据汇报、会议纪要、内容营销等全场景,大幅提升办公效率,降低专业门槛,是您提升工作效率的得力助手。
- 4690次使用
-
- 星月写作
- 星月写作是国内首款聚焦中文网络小说创作的AI辅助工具,解决网文作者从构思到变现的全流程痛点。AI扫榜、专属模板、全链路适配,助力新人快速上手,资深作者效率倍增。
- 6485次使用
-
- MagicLight
- MagicLight.ai是全球首款叙事驱动型AI动画视频创作平台,专注于解决从故事想法到完整动画的全流程痛点。它通过自研AI模型,保障角色、风格、场景高度一致性,让零动画经验者也能高效产出专业级叙事内容。广泛适用于独立创作者、动画工作室、教育机构及企业营销,助您轻松实现创意落地与商业化。
- 5061次使用
-
- 提升Java功能开发效率的有力工具:微服务架构
- 2023-10-06 501浏览
-
- 掌握Java海康SDK二次开发的必备技巧
- 2023-10-01 501浏览
-
- 如何使用java实现桶排序算法
- 2023-10-03 501浏览
-
- Java开发实战经验:如何优化开发逻辑
- 2023-10-31 501浏览
-
- 如何使用Java中的Math.max()方法比较两个数的大小?
- 2023-11-18 501浏览

