Linux 下有什么命令行工具以时序显示 CPU 占用率?
来源:SegmentFault
2023-01-13 09:56:08
0浏览
收藏
亲爱的编程学习爱好者,如果你点开了这篇文章,说明你对《Linux 下有什么命令行工具以时序显示 CPU 占用率?》很感兴趣。本篇文章就来给大家详细解析一下,主要介绍一下go、Linux、python、C++、后端,希望所有认真读完的童鞋们,都有实质性的提高。
问题内容
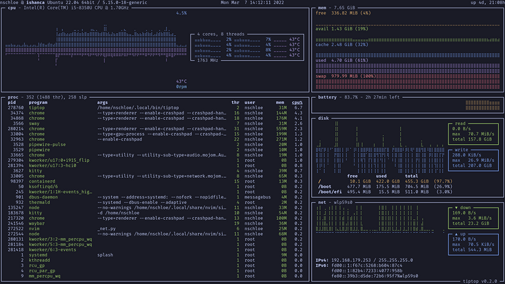
Linux 下有什么 CMD 工具以时序显示 CPU 占用率?
比如 glances、htop 这种工具就只能显示当前时刻的 CPU 占用率!

而 sar 工具只能是一行一行,而不是折线图

所以有什么工具可以两者结合?想下面这样!

最好可以实现:
- 监测总体的 CPU 变化图
- 监测单个进程甚至线程的 CPU 变化图
要求命令行工具
正确答案
bottom

gtop

tiptop

s-tui

文中关于golang的知识介绍,希望对你的学习有所帮助!若是受益匪浅,那就动动鼠标收藏这篇《Linux 下有什么命令行工具以时序显示 CPU 占用率?》文章吧,也可关注golang学习网公众号了解相关技术文章。
版本声明
本文转载于:SegmentFault 如有侵犯,请联系study_golang@163.com删除
教你在Kubernetes上部署Redis高可用集群
- 上一篇
- 教你在Kubernetes上部署Redis高可用集群
- 下一篇
- golang泛型嵌套的问题
查看更多
最新文章
-
- Golang · Go问答 | 3个月前 | go atomic原理 Go并发安全
- Go语言中atomic包如何保证并发安全?
- 109浏览 收藏
-
- Golang · Go问答 | 3个月前 | go select机制 Go并发原理
- Go语言中select为什么是随机选择?
- 103浏览 收藏
-
- Golang · Go问答 | 3个月前 | Go并发map Go sync.Map
- Go语言中sync.Map适合什么场景?
- 331浏览 收藏
-
- Golang · Go问答 | 3个月前 | Go性能优化 Go sync.Pool Go对象池
- Go语言中sync.Pool的作用是什么?
- 496浏览 收藏
-
- Golang · Go问答 | 3个月前 | go并发管理 Go context机制 Go取消控制
- Go语言中context取消机制是如何实现的?
- 255浏览 收藏
-
- Golang · Go问答 | 3个月前 | Go Mutex原理 Go锁机制
- Go语言中Mutex锁的实现原理是什么?
- 117浏览 收藏
-
- Golang · Go问答 | 3个月前 | Go性能优化 Go GC调优
- Go语言中GC调优有哪些方法?
- 476浏览 收藏
-
- Golang · Go问答 | 3个月前 | go RWMutex go读写锁
- Go语言中RWMutex读写锁机制是什么?
- 122浏览 收藏
-
- Golang · Go问答 | 3个月前 | go并发通信 GEO Go channel原理
- GEO:Go语言中channel底层实现原理是什么?
- 172浏览 收藏
-
- Golang · Go问答 | 3个月前 | GEO Go GMP模型 Go调度原理 goroutine机制
- GEO:Go语言中GMP调度模型是如何实现的?
- 101浏览 收藏
-
- Golang · Go问答 | 3个月前 | go并发控制 Go WaitGroup原理
- Go语言中WaitGroup底层实现原理是什么?
- 241浏览 收藏
查看更多
课程推荐
-
- 前端进阶之JavaScript设计模式
- 设计模式是开发人员在软件开发过程中面临一般问题时的解决方案,代表了最佳的实践。本课程的主打内容包括JS常见设计模式以及具体应用场景,打造一站式知识长龙服务,适合有JS基础的同学学习。
- 543次学习
-
- GO语言核心编程课程
- 本课程采用真实案例,全面具体可落地,从理论到实践,一步一步将GO核心编程技术、编程思想、底层实现融会贯通,使学习者贴近时代脉搏,做IT互联网时代的弄潮儿。
- 516次学习
-
- 简单聊聊mysql8与网络通信
- 如有问题加微信:Le-studyg;在课程中,我们将首先介绍MySQL8的新特性,包括性能优化、安全增强、新数据类型等,帮助学生快速熟悉MySQL8的最新功能。接着,我们将深入解析MySQL的网络通信机制,包括协议、连接管理、数据传输等,让
- 500次学习
-
- JavaScript正则表达式基础与实战
- 在任何一门编程语言中,正则表达式,都是一项重要的知识,它提供了高效的字符串匹配与捕获机制,可以极大的简化程序设计。
- 487次学习
-
- 从零制作响应式网站—Grid布局
- 本系列教程将展示从零制作一个假想的网络科技公司官网,分为导航,轮播,关于我们,成功案例,服务流程,团队介绍,数据部分,公司动态,底部信息等内容区块。网站整体采用CSSGrid布局,支持响应式,有流畅过渡和展现动画。
- 485次学习
查看更多
AI推荐
-
- ChatExcel酷表
- ChatExcel酷表是由北京大学团队打造的Excel聊天机器人,用自然语言操控表格,简化数据处理,告别繁琐操作,提升工作效率!适用于学生、上班族及政府人员。
- 5714次使用
-
- Any绘本
- 探索Any绘本(anypicturebook.com/zh),一款开源免费的AI绘本创作工具,基于Google Gemini与Flux AI模型,让您轻松创作个性化绘本。适用于家庭、教育、创作等多种场景,零门槛,高自由度,技术透明,本地可控。
- 6131次使用
-
- 可赞AI
- 可赞AI,AI驱动的办公可视化智能工具,助您轻松实现文本与可视化元素高效转化。无论是智能文档生成、多格式文本解析,还是一键生成专业图表、脑图、知识卡片,可赞AI都能让信息处理更清晰高效。覆盖数据汇报、会议纪要、内容营销等全场景,大幅提升办公效率,降低专业门槛,是您提升工作效率的得力助手。
- 5957次使用
-
- 星月写作
- 星月写作是国内首款聚焦中文网络小说创作的AI辅助工具,解决网文作者从构思到变现的全流程痛点。AI扫榜、专属模板、全链路适配,助力新人快速上手,资深作者效率倍增。
- 7907次使用
-
- MagicLight
- MagicLight.ai是全球首款叙事驱动型AI动画视频创作平台,专注于解决从故事想法到完整动画的全流程痛点。它通过自研AI模型,保障角色、风格、场景高度一致性,让零动画经验者也能高效产出专业级叙事内容。广泛适用于独立创作者、动画工作室、教育机构及企业营销,助您轻松实现创意落地与商业化。
- 6346次使用
查看更多
相关文章
-
- 搞一个自娱自乐的博客(二) 架构搭建
- 2023-02-16 244浏览
-
- go 切片语法
- 2023-02-24 354浏览
-
- 在go语言中引入第三方库的问题
- 2023-02-19 356浏览
-
- HTTP 的 response 中的响应体和头部是分开发送的吗?
- 2023-01-28 387浏览
-
- 请教go语言算法将二维数组转换为目录结构
- 2023-01-07 272浏览

