使用Python采集和储存时间序列数据
各位小伙伴们,大家好呀!看看今天我又给各位带来了什么文章?本文标题是《使用Python采集和储存时间序列数据》,很明显是关于文章的文章哈哈哈,其中内容主要会涉及到等等,如果能帮到你,觉得很不错的话,欢迎各位多多点评和分享!

译者 | 布加迪
审校 | 孙淑娟
本教程将介绍如何使用Python从OpenWeatherMap API获取时间序列数据,并将其转换成Pandas DataFrame。接下来,我们将使用InfluxDB Python Client,将该数据写入到时间序列数据平台InfluxDB。
我们会将来自API调用的JSON响应转换成Pandas DataFrame,因为这是将数据写入到InfluxDB的最简单方法。由于InfluxDB是一个专门构建的数据库,我们写入到InfluxDB旨在满足时间序列数据在摄取方面的高要求。
要求
本教程在通过Homebrew已安装Python 3的macOS系统上完成。建议安装额外的工具,比如virtualenv、pyenv或conda-env,以简化Python和Client的安装。完整的要求在这里:
txt influxdb-client=1.30.0 pandas=1.4.3 requests>=2.27.1
本教程还假设您已经创建Free Tier InfluxDB云帐户或正在使用InfluxDB OSS,您也已经:
- 创建了存储桶。您可以将存储桶视为数据库或InfluxDB中最高层次的数据组织。
- 创建了令牌。
最后,该教程要求您已经使用OpenWeatherMap创建了一个帐户,并已创建了令牌。
请求天气数据
首先,我们需要请求数据。我们将使用请求库,通过OpenWeatherMap API从指定的经度和纬度返回每小时的天气数据。
# Get time series data from OpenWeatherMap API
params = {'lat':openWeatherMap_lat, 'lon':openWeatherMap_lon, 'exclude':
"minutely,daily", 'appid':openWeatherMap_token}
r = requests.get(openWeather_url, params = params).json()
hourly = r['hourly']将数据转换成Pandas DataFrame
接下来,将JSON数据转换成Pandas DataFrame。我们还将时间戳从秒精度的Unix时间戳转换成日期时间对象。之所以进行这种转换,是由于InfluxDB写入方法要求时间戳为日期时间对象格式。接下来,我们将使用这种方法,将数据写入到InfluxDB。我们还删除了不想写入到InfluxDB的列。
python # Convert data to Pandas DataFrame and convert timestamp to datetime object df = pd.json_normalize(hourly) df = df.drop(columns=['weather', 'pop']) df['dt'] = pd.to_datetime(df['dt'], unit='s') print(df.head)
将Pandas DataFrame写入到InfluxDB
现在为InfluxDB Python客户端库创建实例,并将DataFrame写入到InfluxDB。我们指定了测量名称。测量含有存储桶中的数据。您可以将其视为InfluxDB的数据组织中仅次于存储桶的第二高层次结构。
您还可以使用data_frame__tag_columns参数指定将哪些列转换成标签。
由于我们没有将任何列指定为标签,我们的所有列都将转换成InfluxDB中的字段。标签用于写入有关您的时间序列数据的元数据,可用于更有效地查询数据子集。字段是您在 InfluxDB中存储实际时间序列数据的位置。该文档(https://docs.influxdata.com/influxdb/cloud/reference/key-concepts/?utm_source=vendor&utm_medium=referral&utm_campaign=2022-07_spnsr-ctn_obtaining-storing-ts-pything_tns)更详细地介绍了InfluxDB中的这些数据概念。
on # Write data to InfluxDB with InfluxDBClient(url=url, token=token, org=org) as client: df = df client.write_api(write_options=SYNCHRONOUS).write(bucket=bucket,record=df, data_frame_measurement_name="weather", data_frame_timestamp_column="dt")
完整脚本
回顾一下,不妨看看完整的脚本。 我们采取以下步骤:
1. 导入库。
2. 收集以下内容:
- InfluxDB存储桶
- InfluxDB组织
- InfluxDB令牌
- InfluxDB URL
- OpenWeatherMap URL
- OpenWeatherMap 令牌
3. 创建请求。
4. 将JSON响应转换成Pandas DataFrame。
5. 删除您不想写入到InfluxDB的任何列。
6. 将时间戳列从Unix时间转换成Pandas日期时间对象。
7. 为InfluxDB Python Client库创建实例。
8. 编写DataFrame,并指定测量名称和时间戳列。
python
import requests
import influxdb_client
import pandas as pd
from influxdb_client import InfluxDBClient
from influxdb_client.client.write_api import SYNCHRONOUS
bucket = "OpenWeather"
org = "" # or email you used to create your Free Tier
InfluxDB Cloud account
token = "
url = "" # for example,
https://us-west-2-1.aws.cloud2.influxdata.com/
openWeatherMap_token = ""
openWeatherMap_lat = "33.44"
openWeatherMap_lon = "-94.04"
openWeather_url = "https://api.openweathermap.org/data/2.5/onecall"
# Get time series data from OpenWeatherMap API
params = {'lat':openWeatherMap_lat, 'lon':openWeatherMap_lon, 'exclude':
"minutely,daily", 'appid':openWeatherMap_token}
r = requests.get(openWeather_url, params = params).json()
hourly = r['hourly']
# Convert data to Pandas DataFrame and convert timestamp to datetime
object
df = pd.json_normalize(hourly)
df = df.drop(columns=['weather', 'pop'])
df['dt'] = pd.to_datetime(df['dt'], unit='s')
print(df.head)
# Write data to InfluxDB
with InfluxDBClient(url=url, token=token, org=org) as client:
df = df
client.write_api(write_options=SYNCHRONOUS).write(bucket=bucket,record=df,
data_frame_measurement_name="weather",
data_frame_timestamp_column="dt")查询数据
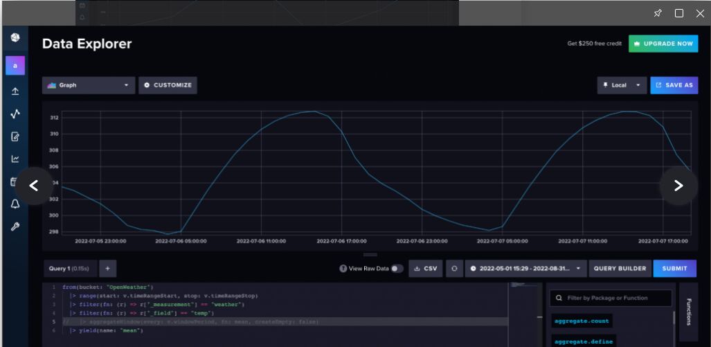
现在,我们已经将数据写入到InfluxDB,可以使用InfluxDB UI来查询数据了。导航到数据资源管理器(从左侧导航栏中)。使用Query Builder(查询构建器),选择想要可视化的数据和想要为之可视化的范围,然后点击“提交”。

图1. 天气数据的默认物化视图。InfluxDB自动聚合时间序列数据,这样新用户就不会意外查询太多数据而导致超时
专业提示:当您使用查询构建器查询数据时,InfluxDB自动对数据进行下采样。要查询原始数据,导航到Script Editor(脚本编辑器)以查看底层Flux查询。Flux是面向InfluxDB的原生查询和脚本语言,可用于使用您的时间序列数据来分析和创建预测。使用aggregateWindow()函数取消行注释或删除行,以查看原始数据。

图2. 导航到脚本编辑器,并取消注释或删除aggregateWindow()函数,以查看原始天气数据
结语
但愿本文能帮助您充分利用InfluxDB Python Client库,获取时间序列数据并存储到InfluxDB中。如果您想进一步了解使用Python Client库从InfluxDB查询数据,建议您看看这篇文章(https://thenewstack.io/getting-started-with-python-and-influxdb/)。另外值得一提的是,您可以使用Flux从OpenWeatherMap API获取数据,并将其存储到InfluxDB。如果您使用InfluxDB Cloud,这意味着该Flux脚本将被托管和定期执行,因此您可以获得可靠的天气数据流,并馈入到实例中。想进一步了解如何使用Flux按用户定义的时间表获取天气数据,请阅读这篇文章(https://www.influxdata.com/blog/tldr-influxdb-tech-tips-handling-json-objects-mapping-arrays/?utm_source=vendor&utm_medium=referral&utm_campaign=2022-07_spnsr-ctn_obtaining-storing-ts-pything_tns)。
以上就是《使用Python采集和储存时间序列数据》的详细内容,更多关于Python,时间序列数据的资料请关注golang学习网公众号!
使用Go编写RESTful API服务的快速搭建技巧
- 上一篇
- 使用Go编写RESTful API服务的快速搭建技巧
- 下一篇
- PHP如何应用于机器学习和人工智能的API开发
-
- 文章 · python教程 | 19分钟前 |
- Python爬虫如何抓取特定类型的文档_基于正则过滤后缀名实现
- 436浏览 收藏
-
- 文章 · python教程 | 29分钟前 |
- Python Flask如何进行单元测试_使用pytest模拟请求与断言测试
- 252浏览 收藏
-
- 文章 · python教程 | 32分钟前 |
- 如何在 Django 登录页中安全验证用户是否存在
- 389浏览 收藏
-
- 文章 · python教程 | 38分钟前 |
- 怎样在Python Flask中实现静态文件缓存_配置SEND_FILE_MAX_AGE
- 247浏览 收藏
-
- 文章 · python教程 | 1小时前 |
- 如何使用Python构建自动批量转换脚本_格式转换逻辑解析【教程】
- 367浏览 收藏
-
- 文章 · python教程 | 1小时前 |
- Django怎么执行复杂SQL_Python调用RawQuery与原生游标
- 448浏览 收藏
-
- 文章 · python教程 | 1小时前 |
- Python导入sklearn报DLL缺失怎么解决_VC++运行库与whl重新安装指南
- 182浏览 收藏
-
- 文章 · python教程 | 1小时前 |
- 如何将一个字典中非 None 值合并到另一个同结构字典中
- 357浏览 收藏
-
- 文章 · python教程 | 2小时前 |
- 如何用Python开发网络监控?socket编程
- 118浏览 收藏
-
- 文章 · python教程 | 2小时前 |
- Python数据可视化仪表盘项目教程_DashPlotly实时展示
- 376浏览 收藏
-
- 文章 · python教程 | 2小时前 |
- Python 3.10新语法在旧版环境中如何适配_使用future库实现后向兼容
- 280浏览 收藏
-
- 文章 · python教程 | 3小时前 |
- Django怎么按周或按天分组查询_Python利用TruncDate函数截断时间
- 112浏览 收藏
-
- 前端进阶之JavaScript设计模式
- 设计模式是开发人员在软件开发过程中面临一般问题时的解决方案,代表了最佳的实践。本课程的主打内容包括JS常见设计模式以及具体应用场景,打造一站式知识长龙服务,适合有JS基础的同学学习。
- 543次学习
-
- GO语言核心编程课程
- 本课程采用真实案例,全面具体可落地,从理论到实践,一步一步将GO核心编程技术、编程思想、底层实现融会贯通,使学习者贴近时代脉搏,做IT互联网时代的弄潮儿。
- 516次学习
-
- 简单聊聊mysql8与网络通信
- 如有问题加微信:Le-studyg;在课程中,我们将首先介绍MySQL8的新特性,包括性能优化、安全增强、新数据类型等,帮助学生快速熟悉MySQL8的最新功能。接着,我们将深入解析MySQL的网络通信机制,包括协议、连接管理、数据传输等,让
- 500次学习
-
- JavaScript正则表达式基础与实战
- 在任何一门编程语言中,正则表达式,都是一项重要的知识,它提供了高效的字符串匹配与捕获机制,可以极大的简化程序设计。
- 487次学习
-
- 从零制作响应式网站—Grid布局
- 本系列教程将展示从零制作一个假想的网络科技公司官网,分为导航,轮播,关于我们,成功案例,服务流程,团队介绍,数据部分,公司动态,底部信息等内容区块。网站整体采用CSSGrid布局,支持响应式,有流畅过渡和展现动画。
- 485次学习
-
- ChatExcel酷表
- ChatExcel酷表是由北京大学团队打造的Excel聊天机器人,用自然语言操控表格,简化数据处理,告别繁琐操作,提升工作效率!适用于学生、上班族及政府人员。
- 4463次使用
-
- Any绘本
- 探索Any绘本(anypicturebook.com/zh),一款开源免费的AI绘本创作工具,基于Google Gemini与Flux AI模型,让您轻松创作个性化绘本。适用于家庭、教育、创作等多种场景,零门槛,高自由度,技术透明,本地可控。
- 4810次使用
-
- 可赞AI
- 可赞AI,AI驱动的办公可视化智能工具,助您轻松实现文本与可视化元素高效转化。无论是智能文档生成、多格式文本解析,还是一键生成专业图表、脑图、知识卡片,可赞AI都能让信息处理更清晰高效。覆盖数据汇报、会议纪要、内容营销等全场景,大幅提升办公效率,降低专业门槛,是您提升工作效率的得力助手。
- 4690次使用
-
- 星月写作
- 星月写作是国内首款聚焦中文网络小说创作的AI辅助工具,解决网文作者从构思到变现的全流程痛点。AI扫榜、专属模板、全链路适配,助力新人快速上手,资深作者效率倍增。
- 6485次使用
-
- MagicLight
- MagicLight.ai是全球首款叙事驱动型AI动画视频创作平台,专注于解决从故事想法到完整动画的全流程痛点。它通过自研AI模型,保障角色、风格、场景高度一致性,让零动画经验者也能高效产出专业级叙事内容。广泛适用于独立创作者、动画工作室、教育机构及企业营销,助您轻松实现创意落地与商业化。
- 5060次使用
-
- Flask框架安装技巧:让你的开发更高效
- 2024-01-03 501浏览
-
- Django框架中的并发处理技巧
- 2024-01-22 501浏览
-
- 提升Python包下载速度的方法——正确配置pip的国内源
- 2024-01-17 501浏览
-
- Python与C++:哪个编程语言更适合初学者?
- 2024-03-25 501浏览
-
- 品牌建设技巧
- 2024-04-06 501浏览

