使用Prometheus和Grafana监控Mysql服务器性能
来源:SegmentFault
2023-01-19 15:33:59
0浏览
收藏
在IT行业这个发展更新速度很快的行业,只有不停止的学习,才不会被行业所淘汰。如果你是数据库学习者,那么本文《使用Prometheus和Grafana监控Mysql服务器性能》就很适合你!本篇内容主要包括使用Prometheus和Grafana监控Mysql服务器性能,希望对大家的知识积累有所帮助,助力实战开发!
这是一篇快速入门文章,介绍了如何使用
$ wget https://github.com/prometheus/prometheus/releases/download/v1.6.3/prometheus-1.6.3.linux-amd64.tar.gz -O prometheus-1.6.3.linux-amd64.tar.gz $ mkdir /usr/local/services/prometheus $ tar zxf prometheus-1.6.3.linux-amd64.tar.gz -C /usr/local/services/prometheus --strip-components=1
配置prometheus
然后在安装目下编辑配置文件
$ ./prometheus INFO[0000] Starting prometheus (version=1.6.3, branch=master, revision=c580b60c67f2c5f6b638c3322161bcdf6d68d7fc) source=main.go:88 INFO[0000] Build context (go=go1.8.1, user=root@a6410e65f5c7, date=20170522-09:15:06) source=main.go:89 INFO[0000] Loading configuration file prometheus.yml source=main.go:251 INFO[0000] Loading series map and head chunks... source=storage.go:421 INFO[0000] 0 series loaded. source=storage.go:432 INFO[0000] Listening on :9090 source=web.go:259 INFO[0000] Starting target manager... source=targetmanager.go:61 INFO[0300] Checkpointing in-memory metrics and chunks... source=persistence.go:633 INFO[0300] Done checkpointing in-memory metrics and chunks in 75.372924ms. source=persistence.go:665
Prometheus内置了一个web界面,我们可通过
$ wget https://github.com/prometheus/node_exporter/releases/download/v0.14.0/node_exporter-0.14.0.linux-amd64.tar.gz -O node_exporter-0.14.0.linux-amd64.tar.gz $ wget https://github.com/prometheus/mysqld_exporter/releases/download/v0.10.0/mysqld_exporter-0.10.0.linux-amd64.tar.gz -O mysqld_exporter-0.10.0.linux-amd64.tar.gz $ mkdir /usr/local/services/prometheus_exporters $ tar zxf node_exporter-0.14.0.linux-amd64.tar.gz -C /usr/local/services/prometheus_exporters --strip-components=1 $ tar zxf mysqld_exporter-0.10.0.linux-amd64.tar.gz -C /usr/local/services/prometheus_exporters --strip-components=1
运行node_exporter :
$ cd /usr/local/services/prometheus_exporters $ ./node_exporter INFO[0000] Starting node_exporter (version=0.14.0, branch=master, revision=840ba5dcc71a084a3bc63cb6063003c1f94435a6) source="node_exporter.go:140" INFO[0000] Build context (go=go1.7.5, user=root@bb6d0678e7f3, date=20170321-12:12:54) source="node_exporter.go:141" INFO[0000] No directory specified, see --collector.textfile.directory source="textfile.go:57" INFO[0000] Enabled collectors: source="node_exporter.go:160" INFO[0000] - netdev source="node_exporter.go:162" INFO[0000] - sockstat source="node_exporter.go:162" INFO[0000] - stat source="node_exporter.go:162" INFO[0000] - vmstat source="node_exporter.go:162" INFO[0000] - filefd source="node_exporter.go:162" INFO[0000] - loadavg source="node_exporter.go:162" INFO[0000] - mdadm source="node_exporter.go:162" INFO[0000] - meminfo source="node_exporter.go:162" INFO[0000] - time source="node_exporter.go:162" INFO[0000] - uname source="node_exporter.go:162" INFO[0000] - edac source="node_exporter.go:162" INFO[0000] - hwmon source="node_exporter.go:162" INFO[0000] - diskstats source="node_exporter.go:162" INFO[0000] - entropy source="node_exporter.go:162" INFO[0000] - infiniband source="node_exporter.go:162" INFO[0000] - netstat source="node_exporter.go:162" INFO[0000] - textfile source="node_exporter.go:162" INFO[0000] - wifi source="node_exporter.go:162" INFO[0000] - zfs source="node_exporter.go:162" INFO[0000] - conntrack source="node_exporter.go:162" INFO[0000] - filesystem source="node_exporter.go:162" INFO[0000] Listening on :9100 source="node_exporter.go:186"
mysqld_exporter需要连接到Mysql,所以需要Mysql的权限,我们先为它创建用户并赋予所需的权限:
mysql> GRANT REPLICATION CLIENT, PROCESS ON *.* TO 'prom'@'localhost' identified by 'abc123'; mysql> GRANT SELECT ON performance_schema.* TO 'prom'@'localhost';
创建
$ cd /usr/local/services/prometheus_exporters $ cat .my.cnf [client] user=prom password=abc123 EOF $ ./mysqld_exporter -config.my-cnf=".my.cnf" INFO[0000] Starting mysqld_exporter (version=0.10.0, branch=master, revision=80680068f15474f87847c8ee8f18a2939a26196a) source="mysqld_exporter.go:460" INFO[0000] Build context (go=go1.8.1, user=root@3b0154cd9e8e, date=20170425-11:24:12) source="mysqld_exporter.go:461" INFO[0000] Listening on :9104 source="mysqld_exporter.go:479
我们再次回到
$ wget https://s3-us-west-2.amazonaws.com/grafana-releases/release/grafana-4.3.1.linux-x64.tar.gz $ mkdir /usr/local/services/grafana $ tar zxvf grafana-4.3.1.linux-x64.tar.gz -C /usr/local/services/grafana --strip-components=1
编辑配置文件
[dashboards.json] enabled = true path = /var/lib/grafana/dashboards
安装仪表盘:
$ git clone https://github.com/percona/grafana-dashboards.git $ cp -r grafana-dashboards/dashboards /var/lib/grafana/
最后我们运行Grafana服务:
$ cd /usr/local/services/grafana/bin/ $ ./grafana-server INFO[05-25|15:42:46] Starting Grafana logger=main version=4.3.1 commit=befc15c compiled=2017-05-23T21:50:22+0800 INFO[05-25|15:42:46] Config loaded from logger=settings file=/usr/local/services/grafana/conf/defaults.ini INFO[05-25|15:42:46] Path Home logger=settings path=/usr/local/services/grafana INFO[05-25|15:42:46] Path Data logger=settings path=/usr/local/services/grafana/data INFO[05-25|15:42:46] Path Logs logger=settings path=/usr/local/services/grafana/data/log INFO[05-25|15:42:46] Path Plugins logger=settings path=/usr/local/services/grafana/data/plugins INFO[05-25|15:42:46] Initializing DB logger=sqlstore dbtype=sqlite3 INFO[05-25|15:42:46] Starting DB migration logger=migrator INFO[05-25|15:42:46] Executing migration logger=migrator id="copy data account to org" INFO[05-25|15:42:46] Skipping migration condition not fulfilled logger=migrator id="copy data account to org" INFO[05-25|15:42:46] Executing migration logger=migrator id="copy data account_user to org_user" INFO[05-25|15:42:46] Skipping migration condition not fulfilled logger=migrator id="copy data account_user to org_user" INFO[05-25|15:42:46] Creating json dashboard index for path: /var/lib/grafana/dashboards INFO[05-25|15:42:46] Starting plugin search logger=plugins INFO[05-25|15:42:46] Initializing CleanUpService logger=cleanup INFO[05-25|15:42:46] Initializing Alerting logger=alerting.engine INFO[05-25|15:42:46] Initializing Stream Manager INFO[05-25|15:42:46] Initializing HTTP Server logger=http.server address=0.0.0.0:3000 protocol=http subUrl= socket=
我们可通过
http://monitor_host:3000访问Grafana网页界面(缺省的帐号/密码为admin/admin):


然后我们到
Data Sources页面添加数据源:

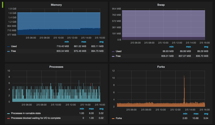
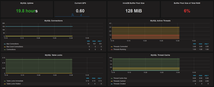
最后我们就可以通过选择不同的仪表盘(左上角)和时间段(右上角)来呈现图表了:



遇到的问题
Prometheus和Grafana都正常,但是仪表盘不显示数据
Prometheus和Grafana都运行正常,exporter的状态也正常,Grafana上的添加的数据源也正常工作,但是仪表盘就是没有任何数据。唯一的线索是在Prometheus的管理后台执行查询时显示
No datapoints found.的错误,根据这个错误在网上搜索到这个issue:https://github.com/prometheus...,里面有人提到是系统时间不正确的问题,发现系统的时间确实不对,同步时间后解决问题。
参考资料
https://prometheus.io/
http://grafana.org/
https://github.com/percona/gr...
https://www.percona.com/blog/...
更新记录
2017/05/25:软件更新到最新版本(示例图片未更新,因为基本没什么变化),添加一个遇到的问题。
今天关于《使用Prometheus和Grafana监控Mysql服务器性能》的内容介绍就到此结束,如果有什么疑问或者建议,可以在golang学习网公众号下多多回复交流;文中若有不正之处,也希望回复留言以告知!
版本声明
本文转载于:SegmentFault 如有侵犯,请联系study_golang@163.com删除
MySQL 清空数据表方法
- 上一篇
- MySQL 清空数据表方法
- 下一篇
- MySQL 中 整数类型的存储和范围计算过程详解
查看更多
最新文章
-
- 数据库 · MySQL | 18小时前 |
- MySQL权限管理与设置全攻略
- 315浏览 收藏
-
- 数据库 · MySQL | 1天前 |
- MySQL批量插入数据技巧详解
- 358浏览 收藏
-
- 数据库 · MySQL | 3天前 |
- MySQLgroupby分组查询全解析
- 113浏览 收藏
-
- 数据库 · MySQL | 4天前 |
- MySQL优化Join查询技巧与常用策略解析
- 128浏览 收藏
-
- 数据库 · MySQL | 6天前 |
- MySQL中AS的作用及使用示例
- 460浏览 收藏
-
- 数据库 · MySQL | 1星期前 |
- MySQL数值函数与数学计算全解析
- 349浏览 收藏
-
- 数据库 · MySQL | 1星期前 |
- MySQL安装后服务启动失败怎么解决
- 223浏览 收藏
-
- 数据库 · MySQL | 1星期前 |
- ACID原则详解:事务四大特性全解析
- 406浏览 收藏
-
- 数据库 · MySQL | 1星期前 |
- MySQL建库建表详细操作步骤
- 486浏览 收藏
-
- 数据库 · MySQL | 1星期前 |
- 视图的优缺点分析:MySQL视图利与弊
- 294浏览 收藏
-
- 数据库 · MySQL | 1星期前 |
- MySQL数值函数大全及使用技巧
- 117浏览 收藏
-
- 数据库 · MySQL | 2星期前 |
- 三种登录MySQL方法详解
- 411浏览 收藏
查看更多
课程推荐
-
- 前端进阶之JavaScript设计模式
- 设计模式是开发人员在软件开发过程中面临一般问题时的解决方案,代表了最佳的实践。本课程的主打内容包括JS常见设计模式以及具体应用场景,打造一站式知识长龙服务,适合有JS基础的同学学习。
- 543次学习
-
- GO语言核心编程课程
- 本课程采用真实案例,全面具体可落地,从理论到实践,一步一步将GO核心编程技术、编程思想、底层实现融会贯通,使学习者贴近时代脉搏,做IT互联网时代的弄潮儿。
- 516次学习
-
- 简单聊聊mysql8与网络通信
- 如有问题加微信:Le-studyg;在课程中,我们将首先介绍MySQL8的新特性,包括性能优化、安全增强、新数据类型等,帮助学生快速熟悉MySQL8的最新功能。接着,我们将深入解析MySQL的网络通信机制,包括协议、连接管理、数据传输等,让
- 500次学习
-
- JavaScript正则表达式基础与实战
- 在任何一门编程语言中,正则表达式,都是一项重要的知识,它提供了高效的字符串匹配与捕获机制,可以极大的简化程序设计。
- 487次学习
-
- 从零制作响应式网站—Grid布局
- 本系列教程将展示从零制作一个假想的网络科技公司官网,分为导航,轮播,关于我们,成功案例,服务流程,团队介绍,数据部分,公司动态,底部信息等内容区块。网站整体采用CSSGrid布局,支持响应式,有流畅过渡和展现动画。
- 485次学习
查看更多
AI推荐
-
- ChatExcel酷表
- ChatExcel酷表是由北京大学团队打造的Excel聊天机器人,用自然语言操控表格,简化数据处理,告别繁琐操作,提升工作效率!适用于学生、上班族及政府人员。
- 3296次使用
-
- Any绘本
- 探索Any绘本(anypicturebook.com/zh),一款开源免费的AI绘本创作工具,基于Google Gemini与Flux AI模型,让您轻松创作个性化绘本。适用于家庭、教育、创作等多种场景,零门槛,高自由度,技术透明,本地可控。
- 3505次使用
-
- 可赞AI
- 可赞AI,AI驱动的办公可视化智能工具,助您轻松实现文本与可视化元素高效转化。无论是智能文档生成、多格式文本解析,还是一键生成专业图表、脑图、知识卡片,可赞AI都能让信息处理更清晰高效。覆盖数据汇报、会议纪要、内容营销等全场景,大幅提升办公效率,降低专业门槛,是您提升工作效率的得力助手。
- 3537次使用
-
- 星月写作
- 星月写作是国内首款聚焦中文网络小说创作的AI辅助工具,解决网文作者从构思到变现的全流程痛点。AI扫榜、专属模板、全链路适配,助力新人快速上手,资深作者效率倍增。
- 4650次使用
-
- MagicLight
- MagicLight.ai是全球首款叙事驱动型AI动画视频创作平台,专注于解决从故事想法到完整动画的全流程痛点。它通过自研AI模型,保障角色、风格、场景高度一致性,让零动画经验者也能高效产出专业级叙事内容。广泛适用于独立创作者、动画工作室、教育机构及企业营销,助您轻松实现创意落地与商业化。
- 3914次使用
查看更多
相关文章
-
- golang MySQL实现对数据库表存储获取操作示例
- 2022-12-22 499浏览
-
- 搞一个自娱自乐的博客(二) 架构搭建
- 2023-02-16 244浏览
-
- B-Tree、B+Tree以及B-link Tree
- 2023-01-19 235浏览
-
- mysql面试题
- 2023-01-17 157浏览
-
- MySQL数据表简单查询
- 2023-01-10 101浏览

