TiDB 慢日志在伴鱼的实践
对于一个数据库开发者来说,牢固扎实的基础是十分重要的,golang学习网就来带大家一点点的掌握基础知识点。今天本篇文章带大家了解《TiDB 慢日志在伴鱼的实践》,主要介绍了MySQL、数据库,希望对大家的知识积累有所帮助,快点收藏起来吧,否则需要时就找不到了!
TiDB 慢日志在伴鱼的实践
作者简介:刘江,伴鱼英语数据库负责人,TUG 2020 年度 MOA。负责伴鱼数据库运维、大数据运维以及数据库平台化建设。
本文来自于伴鱼英语 DBA 组负责人刘江在「能量钛」第二期活动的分享,刘江为大家分享了 TiDB 慢日志在伴鱼的实践。本文将从以下三个方面展开:
- 第一部分是背景与需求,首先介绍伴鱼做 TiDB 慢日志系统的背景,以及基于这个背景,要把慢日志系统做成什么样子;
- 第二部分介绍下慢日志系统具体是怎么做的;
- 第三部分通过几个线上案例,看看慢日志系统是如何定位线上问题的。
背景与需求
今年上半年,阿里云发布了新一代 DAS(数据库自治服务)服务,里面谈到数据库的问题,90% 以上的问题都是来源于数据库的异常请求。其实在我们日常的数据库问题场景,大部分的问题也都是异常 SQL 请求,像数据库的 bug 或者是机器导致的故障问题,平时遇到还是相对较少的。对于异常 SQL 的定位,数据库的慢日志分析,是一种特别有效的手段。
那么我们在平时利用慢日志分析问题的时候,会有哪些痛点?在做慢日志系统之前,集群的慢日志是分布在多台机器上面的,如果数据库出现了问题,就需要登录到多台机器一台台的去分析,问题处理的效率很低。特别是当集群规模特别大的时候,基本上没办法去快速定位问题。
当然,TiDB 在 4.0 版本支持了 Dashboard,我们可以通过 Dashboard 查看整个集群的慢日志信息,比如最近 15 分钟的或者最近半个小时的慢日志。但当系统真正出现问题的时候,慢日志会特别多,Dashboard 会面临计算加载等性能问题,同时 Dashboard 不支持检索和分析统计,这不利于我们快速定位到异常 SQL。
TiDB 系统库自带了一张表(INFORMATION_SCHEMA.SLOW_QUERY)来实时存储慢日志,我们也可以通过它来定位异常 SQL,但这张表是一个关系型的表,本身是没有索引的,当日志量特别大的时候,多维检索和分析是特别慢的。同时,对于关系型表的多维检索和分析统计,也不是它所擅长的。
基于以上的痛点,伴鱼的慢日志系统需要满足以下几个需求:
首先,就是慢日志集中式收集,能够把线上多个集群甚至几十个集群的慢日志全部收拢在一起,便于集中分析,这样做入口就统一了。
其次,要保证收集的慢日志是准实时的。因为如果收集的慢日志延迟太大的话,对于处理线上问题和分析问题是没有帮助的。
然后,慢日志可以检索和统计分析。因为当出现问题的时候慢日志是特别多的,这个时候如果能够检索和统计分析的话,就可以快速定位到异常 SQL。
最后,慢日志系统需要支持监控和告警。
系统详解
基于以上的背景和需求,我们来看一下伴鱼的慢日志系统是怎么做的。
系统架构
伴鱼慢日志系统整体架构,如下图所示。我们在 TiDB Server 机器初始化时部署了 Filebeat 组件,通过它把采集的慢日志,写入到 Kafka,同时打上机器 IP 信息。然后通过 logstash 解析出我们关注的字段,存储到 ES。ES 本身是一个搜索引擎,做数据的分析和统计,速度是特别快的。同时我们通过 Kibana 查看 ES 里的慢日志数据,做可视化的统计和检索。

当然,慢日志系统还有一种架构,如下图所示。Clickhouse 是最近几年比较火的分析型数据库,有些公司通过把监控数据发送到 Clickhouse, 做实时监控和告警分析。我们可以用 Flink 替换 logstash 组件,通过简单的计算,把慢日志数据写入到 Clickhouse。

因为伴鱼的慢日志系统做得比较早,所以采用的是 ELK 的架构。
首先,Filebeat 足够轻量。我们在线上对几百兆文件做过解析测试,结论是对数据库的性能基本上没有影响。
其次,当线上出现问题时,瞬时的日志量是特别大的,如果把慢日志直接写入到 Logstash,会对 Logstash 机器负载造成冲击,所以通过 Kafka 来消峰。
当 Logstash 解析慢日志的时候,应尽量少用模糊匹配的规则。因为用模糊匹配的规则去解析慢日志,会导致机器 CPU 飙高的问题。
然后,ES 索引本身就是 Schema Free 的,然后加上倒排索引这种数据结构,这种特性非常适合统计分析类场景。
同时,通过 Kibana 做可视化检索和统计分析。
最后,我们每 2 分钟读取一次 ES 的慢日志数据,做监控报警。
日志采集
接下来看一下每个组件的细节,左边是 Filebeat 采集的配置,如下图所示。我们在部署 Filebeat 的时候,会把部署机器的 IP 给传进去,这样在后期统计的时候,就知道慢日志是来源于哪台机器。然后右边是 Kafka 的配置,数据收集好之后,会发送到 Kafka 集群。

下面是一条 TiDB 慢日志的示例,格式是这样的。

慢日志以 Time 开头,带有 Query_time,Total_keys,Process_keys,DB 等字段,最后还有 SQL 的信息。这条慢日志在通过 Filebeat 的采集之后,会变成下面这样的一行文本,如下图所示。如果把这行文本直接存到 ES 的话,是没办法去做检索和统计分析的。

字段筛选
一条文本没法做统计分析和多维检索的,如果我们要做,就需要把这行文本里面的字段解析出来,那么我们关注哪些字段呢?首先来看一下 MySQL 5.7 的慢日志,如下图所示。我们在处理 MySQL 故障的时候,首先会看一条 SQL 的查询时间,如果改 SQL 查询时间比较长,我们认为它可能会是导致线上问题的原因。

但是当线上请求量比较大的时候,查询时间长并不能代表它就是出现问题的根本原因,还要结合其他关键字来综合分析。比如慢日志里一个特别重要的关键字 Rows_examined,Rows_examined 代表了数据逻辑扫描的行数,通常我们通过 Query_time 和 Rows_examined 综合分析,才可以定位问题 SQL。
接下来,我们看一下TiDB 的慢日志。首先来看一下 TiDB 3.0.13 走 KV 接口的慢日志,如下图所示。这里有一些比较重要的关键字,比如说 Query_time,DB,SQL 和 Prewrite_time,这些关键字对于定位线上问题是很有帮助的。

下面是另外一种格式的 TiDB 3.0.13 的慢日志,它是走 DistSQL 接口的,如下图所示。

它除了把 Query_time、Total_keys 同时打印出来之后,还有 Index_names,代表这条 SQL 有没有走索引,同时 Index_names 字段里面还有表名等信息。
看完了 TiDB 3.0.13 的慢日志,我们再来看一下 TiDB 4.0.13 的慢日志,慢日志内容相比 TiDB 3.0.13 版本又增加了一些字段,比如 KV_total,PD_total,Backoff_total 等信息。

通过上面的慢日志,我们可以发现其中包含了很多关键信息,我们甚至可以看到请求慢在数据库的哪个环节。如果我们把慢日志收集起来,通过某些关系进行检索,甚至聚合,对于发现问题是很有帮助的。
在伴鱼,我们关注的 TiDB 慢日志字段主要有以下几个:
- TiDB IP:在部署 Filebeat 的时候,会把机器的 IP 给传进去。有了这个 IP,我们可以知道日志的来源以及按照 IP 的维度进行统计;
- DB:执行语句时使用的 DATABASE。我们可以按照 DB 维度进行统计,同时也可以通过内部系统将 DB 和具体的数据库集群映射起来;
- TABLE:有些慢日志是可以解析出表名的,可按照表的维度进行统计;
- IDX_NAME:除 Insert 语句 和走 KV 接口的语句外,慢日志信息记录了语句有没有走索引;
- TOTAL_KEYS:Coprocessor 扫过的 Key 的数量;
- PROCESS_KEYS:Coprocessor 处理的 Key 的数量;
- QUERY_TIME:语句执行的时间;
- SQL:具体的 SQL 语句。
字段解析
通过 Logstash 的 Grok 语法将一条慢日志所需要的字段解析出来,如下图所示。

统计分析
下面这个图是我们所有集群在最近 30 分钟之内的慢日志情况。我们通过 Kibana,可以看到慢日志的总条数,可以通过 DB、Quwry_time、Total_keys 来进行检索,还可以按 DB、Table、IP 等维度进行统计。这样能够极大地提高定位问题 SQL 的效率。

除了通过 Kibana 进行可视化检索和聚合之外,我们内部平台系统也会通过慢日志的各种维度去进行聚合和排序,聚合维度包括集群,库、表、IP和操作类型等,排序规则可以按照总耗时,平均耗时,最大耗时和日志条数等维度。我们可以定期向研发发送慢日志报表。

监控告警
除了可视化检索和统计分析之外,我们还对慢日志做了监控和告警,如下图所示。通过统计每个库下的慢 SQL 条数,每个库设置两种告警规则。比如说 advertising 这个库,通用的规则是执行时间超过 200 毫秒,告警阀值达到 5 条的会告警。
但是我们发现线上也存在执行频率特别低,但是执行时间特别长的情况,就没办法通过通用的规则去覆盖。所以后面又加了一条规则:执行时间超过 500 毫秒,告警阀值达到 2 条就告警。这样对于线上的慢 SQL 就基本上全覆盖了。

告警信息,如下图所示。可以看一下左边的这张图,我们采集了慢日志的 DB 字段,通过内部系统把 DB 和数据库集群关联起来,我们可以看到慢日志发生在哪个集群,哪个库。慢日志产生的时候,这些慢日志超过了多少阀值,总的 SQL 执行时间以及平均时间等信息,通过这样的慢日志告警信息,我们能在短时间内判断问题 SQL 对线上的冲击有多大。

案例分享
讲完了慢日志系统是怎么做的,接下来来看一下我们是如何通过慢日志系统去发现线上问题。
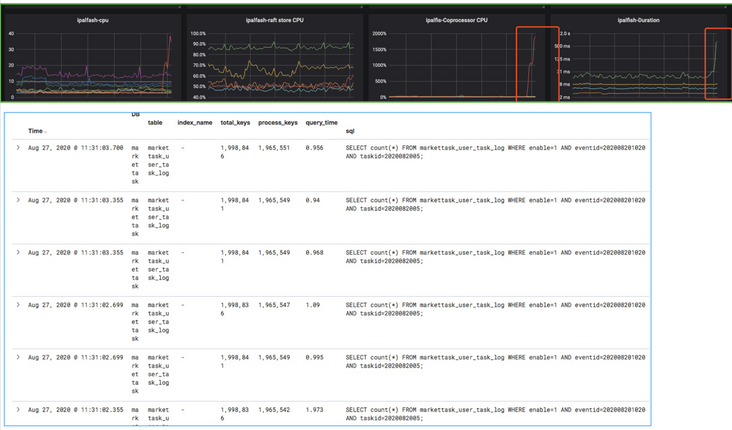
第一个案例,如下图所示。我们在某天发现集群的 Coprocessor CPU 上去了,同时对应着右边的延时也上去了,通过慢日志系统很快就能发现问题 SQL,它的 Total_keys 和 Process_keys 耗得比较多,另外它的index_name 是空的,说明它没有走到索引。我们通过给这条 SQL 加上索引,性能问题就快速地解决了。

第二个案例也类似,我们发现 Coprocessor CPU 指标上去了,然后通过慢日志系统检索一下,就能发现 SQL 没有索引。定位问题的速度很快,因为通过 ES 去进行聚合和检索是特别快的。

总结
以上是伴鱼慢日志系统在性能问题发现和预防数据库性能风险等方面的一些经验,希望对大家有所帮助。未来,我们将继续挖掘慢日志的信息,丰富慢日志系统的功能,为伴鱼数据库保驾护航。
今天关于《TiDB 慢日志在伴鱼的实践》的内容就介绍到这里了,是不是学起来一目了然!想要了解更多关于mysql的内容请关注golang学习网公众号!
排行榜|当 DB-Engines 遇见墨天轮国产数据库排行
- 上一篇
- 排行榜|当 DB-Engines 遇见墨天轮国产数据库排行
- 下一篇
- Tidb单机版安装
-
- 数据库 · MySQL | 1星期前 |
- MySQL常用存储引擎及InnoDB与MyISAM对比分析
- 184浏览 收藏
-
- 数据库 · MySQL | 2星期前 |
- MySQL连接池配置与优化方法
- 147浏览 收藏
-
- 数据库 · MySQL | 2星期前 |
- MySQL内存优化技巧与参数设置解析
- 295浏览 收藏
-
- 数据库 · MySQL | 2星期前 |
- 主键外键关系解析与作用详解
- 413浏览 收藏
-
- 数据库 · MySQL | 2星期前 |
- MySQL数据库备份与安全方案详解
- 175浏览 收藏
-
- 数据库 · MySQL | 3星期前 |
- MySQL增删改查语法速查表大全
- 174浏览 收藏
-
- 数据库 · MySQL | 4星期前 |
- MySQLupdate语句使用详解
- 120浏览 收藏
-
- 数据库 · MySQL | 1个月前 |
- MySQL数据库创建与字符集设置教程
- 404浏览 收藏
-
- 数据库 · MySQL | 1个月前 |
- MySQL基础命令速查:增删改查全攻略
- 427浏览 收藏
-
- 数据库 · MySQL | 1个月前 |
- MySQL优化Join查询的技巧与策略解析
- 351浏览 收藏
-
- 数据库 · MySQL | 1个月前 |
- MySQL常用数据类型有哪些及如何选择
- 156浏览 收藏
-
- 数据库 · MySQL | 1个月前 |
- MySQL增删改查语法速查手册
- 405浏览 收藏
-
- 前端进阶之JavaScript设计模式
- 设计模式是开发人员在软件开发过程中面临一般问题时的解决方案,代表了最佳的实践。本课程的主打内容包括JS常见设计模式以及具体应用场景,打造一站式知识长龙服务,适合有JS基础的同学学习。
- 543次学习
-
- GO语言核心编程课程
- 本课程采用真实案例,全面具体可落地,从理论到实践,一步一步将GO核心编程技术、编程思想、底层实现融会贯通,使学习者贴近时代脉搏,做IT互联网时代的弄潮儿。
- 516次学习
-
- 简单聊聊mysql8与网络通信
- 如有问题加微信:Le-studyg;在课程中,我们将首先介绍MySQL8的新特性,包括性能优化、安全增强、新数据类型等,帮助学生快速熟悉MySQL8的最新功能。接着,我们将深入解析MySQL的网络通信机制,包括协议、连接管理、数据传输等,让
- 500次学习
-
- JavaScript正则表达式基础与实战
- 在任何一门编程语言中,正则表达式,都是一项重要的知识,它提供了高效的字符串匹配与捕获机制,可以极大的简化程序设计。
- 487次学习
-
- 从零制作响应式网站—Grid布局
- 本系列教程将展示从零制作一个假想的网络科技公司官网,分为导航,轮播,关于我们,成功案例,服务流程,团队介绍,数据部分,公司动态,底部信息等内容区块。网站整体采用CSSGrid布局,支持响应式,有流畅过渡和展现动画。
- 485次学习
-
- ChatExcel酷表
- ChatExcel酷表是由北京大学团队打造的Excel聊天机器人,用自然语言操控表格,简化数据处理,告别繁琐操作,提升工作效率!适用于学生、上班族及政府人员。
- 4215次使用
-
- Any绘本
- 探索Any绘本(anypicturebook.com/zh),一款开源免费的AI绘本创作工具,基于Google Gemini与Flux AI模型,让您轻松创作个性化绘本。适用于家庭、教育、创作等多种场景,零门槛,高自由度,技术透明,本地可控。
- 4573次使用
-
- 可赞AI
- 可赞AI,AI驱动的办公可视化智能工具,助您轻松实现文本与可视化元素高效转化。无论是智能文档生成、多格式文本解析,还是一键生成专业图表、脑图、知识卡片,可赞AI都能让信息处理更清晰高效。覆盖数据汇报、会议纪要、内容营销等全场景,大幅提升办公效率,降低专业门槛,是您提升工作效率的得力助手。
- 4454次使用
-
- 星月写作
- 星月写作是国内首款聚焦中文网络小说创作的AI辅助工具,解决网文作者从构思到变现的全流程痛点。AI扫榜、专属模板、全链路适配,助力新人快速上手,资深作者效率倍增。
- 6103次使用
-
- MagicLight
- MagicLight.ai是全球首款叙事驱动型AI动画视频创作平台,专注于解决从故事想法到完整动画的全流程痛点。它通过自研AI模型,保障角色、风格、场景高度一致性,让零动画经验者也能高效产出专业级叙事内容。广泛适用于独立创作者、动画工作室、教育机构及企业营销,助您轻松实现创意落地与商业化。
- 4820次使用
-
- golang MySQL实现对数据库表存储获取操作示例
- 2022-12-22 499浏览
-
- 搞一个自娱自乐的博客(二) 架构搭建
- 2023-02-16 244浏览
-
- B-Tree、B+Tree以及B-link Tree
- 2023-01-19 235浏览
-
- mysql面试题
- 2023-01-17 157浏览
-
- MySQL数据表简单查询
- 2023-01-10 101浏览

