优化车队的扁平套件
2025-02-04 22:09:49
0浏览
收藏
本篇文章主要是结合我之前面试的各种经历和实战开发中遇到的问题解决经验整理的,希望这篇《优化车队的扁平套件》对你有很大帮助!欢迎收藏,分享给更多的需要的朋友学习~
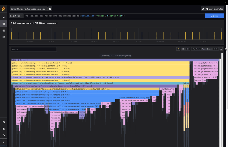
本文介绍了如何优化Go语言中JSON扁平化库的性能。该库用于在事件过滤引擎中匹配事件有效负载和过滤器。最初的实现使用递归深度优先搜索(DFS),导致高内存和CPU消耗,尤其是在处理大型有效负载时。
问题背景:
车队最初使用MongoDB作为主要数据存储,但随着数据复杂性的增加,迁移到PostgreSQL成为更优的选择。 然而,这引入了在Go中实现MongoDB原生查询功能的需求,因为没有现成的库可用。 事件过滤引擎需要将事件有效负载扁平化,然后与预先扁平化的过滤器进行比较。
初始实现的缺陷:
最初的递归DFS实现存在以下问题:
- 堆内存分配: 递归调用导致大量堆栈空间消耗,并进一步加剧了堆内存分配。
- 新的键字符串串联: 重复使用
fmt.Sprintf进行键字符串拼接,效率低下。 - 结果映射复制: 递归返回时,结果映射会多次复制。
- 结果映射调整大小: 由于未预先分配足够的空间,结果映射需要多次调整大小,这是一个代价高昂的操作。




优化方案:
为了解决这些问题,作者改用迭代方法,使用自定义堆栈来跟踪JSON映射条目。 这避免了递归调用带来的堆内存分配和结果映射复制问题。 此外,使用字符串构建器高效地生成键,并通过countKeys函数预先计算结果映射所需的大小,从而避免了多次调整大小。
性能提升:
新的迭代实现将CPU时间和内存分配的性能提升了近70%。

结论:
最初的递归实现虽然适用于小型有效负载,但在处理大型JSON数据时效率低下。 通过采用迭代方法并进行相应的优化,显著提高了扁平化库的性能,解决了生产环境中的瓶颈问题。 (注:图片略模糊,建议参考原文链接查看清晰版本。)
本篇关于《优化车队的扁平套件》的介绍就到此结束啦,但是学无止境,想要了解学习更多关于Golang的相关知识,请关注golang学习网公众号!
优化JavaScript项目中的图像导入:一种模块化方法
- 上一篇
- 优化JavaScript项目中的图像导入:一种模块化方法
- 下一篇
- 王子控股用木材造光刻胶,适用2纳米半导体
查看更多
最新文章
-
- Golang · Go教程 | 9分钟前 |
- Go语言NSQ消息队列使用教程
- 261浏览 收藏
-
- Golang · Go教程 | 14分钟前 |
- Golang如何用Exists判断Redis键是否存在
- 133浏览 收藏
-
- Golang · Go教程 | 23分钟前 |
- Golang微服务负载均衡:权重与轮询策略详解
- 247浏览 收藏
-
- Golang · Go教程 | 43分钟前 |
- Golang模拟HTTP响应技巧分享
- 200浏览 收藏
-
- Golang · Go教程 | 44分钟前 |
- Golang测试Web静态资源处理方法
- 135浏览 收藏
-
- Golang · Go教程 | 50分钟前 |
- Go 中高效处理并发网络 IO 的方法
- 256浏览 收藏
-
- Golang · Go教程 | 51分钟前 |
- Go 实现大文本敏感词过滤方法
- 140浏览 收藏
-
- Golang · Go教程 | 1小时前 |
- Golang 高性能数据验证引擎实现方法
- 201浏览 收藏
-
- Golang · Go教程 | 1小时前 |
- Golang打造多维监控高性能指标采集器
- 178浏览 收藏
-
- Golang · Go教程 | 1小时前 |
- Golang搭建AI集群,Kubeflow分布式训练配置详解
- 184浏览 收藏
-
- Golang · Go教程 | 1小时前 |
- Go 实现热重启 Web 服务方法
- 209浏览 收藏
-
- Golang · Go教程 | 1小时前 |
- Go中Panic与Os.Exit区别解析
- 272浏览 收藏
查看更多
课程推荐
-
- 前端进阶之JavaScript设计模式
- 设计模式是开发人员在软件开发过程中面临一般问题时的解决方案,代表了最佳的实践。本课程的主打内容包括JS常见设计模式以及具体应用场景,打造一站式知识长龙服务,适合有JS基础的同学学习。
- 543次学习
-
- GO语言核心编程课程
- 本课程采用真实案例,全面具体可落地,从理论到实践,一步一步将GO核心编程技术、编程思想、底层实现融会贯通,使学习者贴近时代脉搏,做IT互联网时代的弄潮儿。
- 516次学习
-
- 简单聊聊mysql8与网络通信
- 如有问题加微信:Le-studyg;在课程中,我们将首先介绍MySQL8的新特性,包括性能优化、安全增强、新数据类型等,帮助学生快速熟悉MySQL8的最新功能。接着,我们将深入解析MySQL的网络通信机制,包括协议、连接管理、数据传输等,让
- 500次学习
-
- JavaScript正则表达式基础与实战
- 在任何一门编程语言中,正则表达式,都是一项重要的知识,它提供了高效的字符串匹配与捕获机制,可以极大的简化程序设计。
- 487次学习
-
- 从零制作响应式网站—Grid布局
- 本系列教程将展示从零制作一个假想的网络科技公司官网,分为导航,轮播,关于我们,成功案例,服务流程,团队介绍,数据部分,公司动态,底部信息等内容区块。网站整体采用CSSGrid布局,支持响应式,有流畅过渡和展现动画。
- 485次学习
查看更多
AI推荐
-
- ChatExcel酷表
- ChatExcel酷表是由北京大学团队打造的Excel聊天机器人,用自然语言操控表格,简化数据处理,告别繁琐操作,提升工作效率!适用于学生、上班族及政府人员。
- 4512次使用
-
- Any绘本
- 探索Any绘本(anypicturebook.com/zh),一款开源免费的AI绘本创作工具,基于Google Gemini与Flux AI模型,让您轻松创作个性化绘本。适用于家庭、教育、创作等多种场景,零门槛,高自由度,技术透明,本地可控。
- 4863次使用
-
- 可赞AI
- 可赞AI,AI驱动的办公可视化智能工具,助您轻松实现文本与可视化元素高效转化。无论是智能文档生成、多格式文本解析,还是一键生成专业图表、脑图、知识卡片,可赞AI都能让信息处理更清晰高效。覆盖数据汇报、会议纪要、内容营销等全场景,大幅提升办公效率,降低专业门槛,是您提升工作效率的得力助手。
- 4741次使用
-
- 星月写作
- 星月写作是国内首款聚焦中文网络小说创作的AI辅助工具,解决网文作者从构思到变现的全流程痛点。AI扫榜、专属模板、全链路适配,助力新人快速上手,资深作者效率倍增。
- 6583次使用
-
- MagicLight
- MagicLight.ai是全球首款叙事驱动型AI动画视频创作平台,专注于解决从故事想法到完整动画的全流程痛点。它通过自研AI模型,保障角色、风格、场景高度一致性,让零动画经验者也能高效产出专业级叙事内容。广泛适用于独立创作者、动画工作室、教育机构及企业营销,助您轻松实现创意落地与商业化。
- 5100次使用
查看更多
相关文章
-
- Golangmap实践及实现原理解析
- 2022-12-28 505浏览
-
- go和golang的区别解析:帮你选择合适的编程语言
- 2023-12-29 503浏览
-
- 试了下Golang实现try catch的方法
- 2022-12-27 502浏览
-
- 如何在go语言中实现高并发的服务器架构
- 2023-08-27 502浏览
-
- 提升工作效率的Go语言项目开发经验分享
- 2023-11-03 502浏览

