-
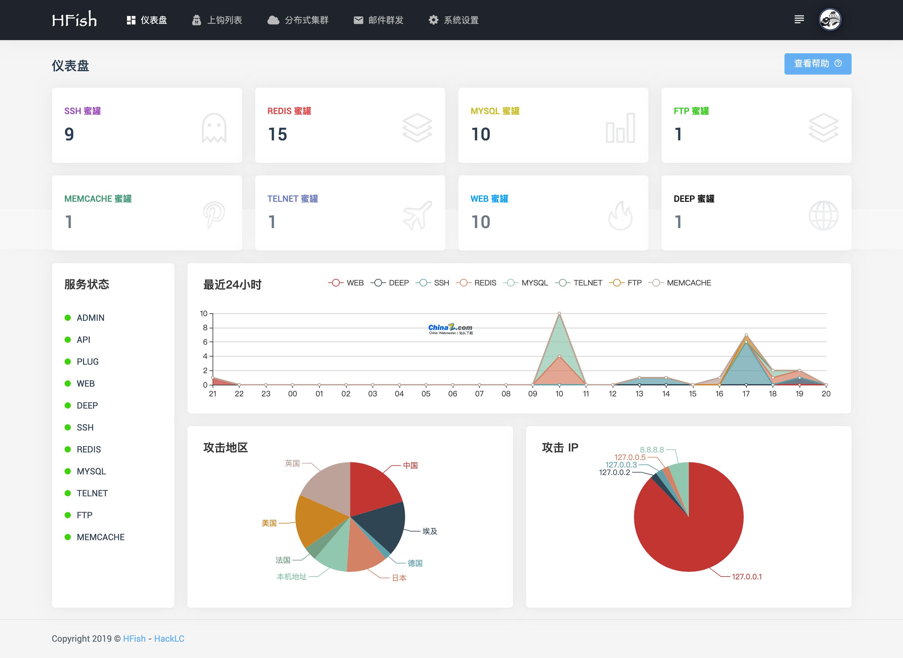
- HFish跨平台蜜罐平台 v2.3.0 Golang源码 golang
- HFish是一款基于Golang开发的跨平台蜜罐平台,为了企业安全做出了精心的打造。蜜罐技术本质上是一种对攻击方进行欺骗的技术,通过布置一些作为诱饵的主机、网络服务或者信息,诱使攻击方对它们实施攻击,从而可以对攻击行为进行捕获和分析,了解攻击方所使用的工具与方法,推测攻击意图和动机,能够让防御方清晰地了解他们所面对的安全威胁,并通过技术和管理手段来增强实际系统的安全防护能力。蜜罐好比是情报收集系统
- 2023-02-22 196
-
- Excelize文档类库 v2.6.1 Golang源码 golang
- Excelize是Go语言编写的用于操作OfficeExcel文档基础库,基于ECMA-376,ISO/IEC29500国际标准。可以使用它来读取、写入由MicrosoftExcel?2007及以上版本创建的电子表格文档。支持XLSX/XLSM/XLTM等多种文档格式,高度兼容带有样式、图片(表)、透视表、切片器等复杂组件的文档,并提供流式读写API,用于处
- 2023-02-21 431
-
- TinyBg博客系统 v1.0 Golang源码 golang
- TinyBg博客系统是一个极小的个人博客网站实现。TinyBg博客系统功能:1.文章的分页展示。2.支持文章中表格,图片的显示和代码的语法高亮。3.支持文章的无限制分类。4.支持站点访问量统计,文章浏览量统计,按时间和按点击量排序展示最新文章,最热文章。5.文章留言评论,最新评论等功能。TinyBg特性:后台代码量极小,使用Golang语言,总共不到五百行的后台代码。后台使用了Golang+Gi
- 2023-02-21 375
-
- Jupiter微服务框架 v0.10.0 Golang源码 golang
- Jupiter微服务框架是一个面向服务治理的Golang微服务框架,以开发效率和治理效率为核心目标,从统一开发规范、完善监控埋点、降低开发难度等多个维度帮助Gopher开发高性能、高可靠性的微服务框架。Jupiter致力于将Go微服务框架标准化,统一错误码、日志、监控、注册、流控的Schema。做到微服务的各个模块可观测、可治理,管理微服务研发侧的全套生命周期。Jupiter作为面向服务治理的微服
- 2023-02-21 290
-
- go-admin前后端分离权限管理系统脚手架 v2.0.12 Golang源码 golang
- go-admin是一个基于Gin+Vue+ElementUI的前后端分离权限管理系统脚手架(初始化简单,只需要配置文件中修改数据库连接,启动后会自动初始化数据库信息以及必须的基础数据)。特性1、遵循RESTfulAPI设计规范2、基于GINWEBAPI框架,提供了丰富的中间件支持(用户认证、跨域、访问日志、追踪ID等)3、基于Casbin的RBAC访问控制模型4、JW
- 2023-02-21 406
-
- kubernetes生产级别的容器编排系统 v1.26.0 Golang源码 golang
- Kubernetes1.25,也称为K8s,是一个开放源代码系统,用于跨多个主机管理容器化的应用程序。Kubernetes1.25是用于自动部署,扩展和管理容器化应用程序的开源系统。它将组成应用程序的容器组合成逻辑单元,以便于管理和服务发现。Kubernetes源自Google15年生产环境的运维经验,同时凝聚了社区的最佳创意和实践。Kubernetes是一个开源的容器编排引擎,用来
- 2023-02-21 426
-
- Rancher企业级Kubernetes管理平台 v2.5.11 Golang源码 golang
- Rancher是一个开源的企业级Kubernetes管理平台,实现了Kubernetes集群在混合云+本地数据中心的集中部署与管理。RancherAPIServer:基于KubernetesAPIServer扩展构建,通过K8s标准的自定义资源对象扩展和各种自定义控制器实现对底层Kubernetes集群和各种资源的扩展和纳管。AuthenticationProxy:将所有Kubernet
- 2023-02-21 299
-
- Pholcus(幽灵蛛)爬虫软件 v1.2 Golang源码 golang
- Pholcus(幽灵蛛)是一款纯Go语言编写的支持分布式的高并发、重量级爬虫软件,定位于互联网数据采集,为具备一定Go或JS编程基础的人提供一个只需关注规则定制的功能强大的爬虫工具。它支持单机、服务端、客户端三种运行模式,拥有Web、GUI、命令行三种操作界面;规则简单灵活、批量任务并发、输出方式丰富(mysql/mongodb/csv/excel等)、有大量Demo共享;另外它还支持横纵向两种抓
- 2023-02-21 367
-
- kgcms v1.0 Golang源码 golang
- KGCMS是一个领先的Python应用管理系统。特点:全面的跨平台管理不依赖于操作系统及硬件环境,具备海量数据处理能力。在人工智能、大数据、网络爬虫、自动化运维、游戏等方面占有绝对优势。支持MySQL/MongoDB等数据库。轻盈(Lightness)、简易(Simplicity)、可扩展性(Scalability)高效、简洁、易扩展性。不使用Tornado/Django/Flask等庞大的第
- 2023-02-21 126
-
- gin-vue-admin 后台管理系统框架 v2.5.5 Golang源码 golang
- gin-vue-admin是一个基于gin+vue搭建的后台管理系统框架,集成jwt鉴权,权限管理,动态路由,分页封装,多点登录拦截,资源权限,上传下载,代码生成器,表单生成器,通用工作流等基础功能。主要功能1、权限管理:基于jwt和casbin实现的权限管理。2、文件上传下载:实现基于七牛云,阿里云,腾讯云的文件上传操作(请开发自己去各个平台的申请对应token或者对应key)。3、分
- 2023-02-20 216
-
- go-fastdfs分布式文件系统 v1.4.3 Golang源码 golang
- go-fastdfs是一个基于http协议的分布式文件系统,它基于大道至简的设计理念,一切从简设计,使得它的运维及扩展变得更加简单,它具有高性能、高可靠、无中心、免维护等优点。特点:支持curl命令上传支持浏览器上传支持HTTP下载支持多机自动同步支持断点下载支持配置自动生成支持小文件自动合并(减少inode占用)支持秒传支持跨域访问支持一键迁移(搬迁)支持异地备份(特别是小文件1M以下)支持并行
- 2023-02-20 474
-
- Open Falcon企业级监控系统 v0.3.0 Golang源码 golang
- Open-Falcon是人性化的互联网企业级监控系统,Open-Falcon整体可以分为两部分,即绘图组件、告警组件。其中:安装绘图组件-负责数据的采集、收集、存储、归档、采样、查询、展示(Dashboard/Screen)等功能,可以单独工作,作为time-seriesdata的一种存储展示方案。安装告警组件-负责告警策略配置(portal)、告警判定(judge)、告警处
- 2023-02-20 110
-
- 渠成百宝箱 v1.3 Golang源码 golang
- 渠成企业软件百宝箱简称渠成百宝箱是北京渠成软件有限公司自主设计、研发的开源轻量级应用交付平台。通过渠成应用市场,您可以一键安装企业级软件,不仅具备高可用特性,还支持自动与手动备份,当有新版本发布时,您可以查看软件的更新日志,并决定是否升级。渠成百宝箱底层基于容器和Kubernetes技术,通过Helm进行应用的封装,提供了渠成应用市场、服务管理、服务监控与告警、日志管理与审计、集群管理等平
- 2023-02-20 419
-
- Rainbond云原生应用管理平台 v5.8.1 Golang源码 golang
- Rainbond是云原生且易用的云原生应用管理平台,云原生应用交付的最佳实践,简单易用。专注于以应用为中心的理念。赋能企业搭建云原生开发云、云原生交付云。对于企业:Rainbond是开箱即用的云原生平台,借助Rainbond可以快速完成企业研发和交付体系的云原生转型。对于开发者:基于Rainbond开发、测试和运维企业业务应用,开箱即用的获得全方位的云原生技术能力。包括但不仅限于持
- 2023-02-20 291
-
- Monibuca流媒体服务器开发框架 v4.3.6 Golang源码 golang
- Monibuca是一个开源的流媒体服务器开发框架,适用于快速定制化开发流媒体服务器,可以对接CDN厂商,作为回源服务器,也可以自己搭建集群部署环境。丰富的内置插件提供了流媒体服务器的常见功能,例如rtmpserver、http-flv、视频录制、QoS等。除此以外还内置了后台web界面,方便观察服务器运行的状态。也可以自己开发后台管理界面,通过api方式获取服务器的运行信息。Monibuca提供了
- 2023-02-20 178
查看更多
课程推荐
-
- 前端进阶之JavaScript设计模式
- 设计模式是开发人员在软件开发过程中面临一般问题时的解决方案,代表了最佳的实践。本课程的主打内容包括JS常见设计模式以及具体应用场景,打造一站式知识长龙服务,适合有JS基础的同学学习。
- 543次学习
-
- GO语言核心编程课程
- 本课程采用真实案例,全面具体可落地,从理论到实践,一步一步将GO核心编程技术、编程思想、底层实现融会贯通,使学习者贴近时代脉搏,做IT互联网时代的弄潮儿。
- 516次学习
-
- 简单聊聊mysql8与网络通信
- 如有问题加微信:Le-studyg;在课程中,我们将首先介绍MySQL8的新特性,包括性能优化、安全增强、新数据类型等,帮助学生快速熟悉MySQL8的最新功能。接着,我们将深入解析MySQL的网络通信机制,包括协议、连接管理、数据传输等,让
- 500次学习
-
- JavaScript正则表达式基础与实战
- 在任何一门编程语言中,正则表达式,都是一项重要的知识,它提供了高效的字符串匹配与捕获机制,可以极大的简化程序设计。
- 487次学习
-
- 从零制作响应式网站—Grid布局
- 本系列教程将展示从零制作一个假想的网络科技公司官网,分为导航,轮播,关于我们,成功案例,服务流程,团队介绍,数据部分,公司动态,底部信息等内容区块。网站整体采用CSSGrid布局,支持响应式,有流畅过渡和展现动画。
- 485次学习
-
- Golang深入理解GPM模型
- Golang深入理解GPM调度器模型及全场景分析,希望您看完这套视频有所收获;包括调度器的由来和分析、GMP模型简介、以及11个场景总结。
- 474次学习
查看更多
相关文章
-
- Golangmap实践及实现原理解析
- 2022-12-28 505浏览
-
- go和golang的区别解析:帮你选择合适的编程语言
- 2023-12-29 503浏览
-
- GoLand调式动态执行代码
- 2023-01-13 502浏览
-
- 试了下Golang实现try catch的方法
- 2022-12-27 502浏览
-
- 用Nginx反向代理部署go写的网站。
- 2023-01-17 502浏览
-
- 如何在go语言中实现高并发的服务器架构
- 2023-08-27 502浏览

